Abrace a mudança, enquanto gerencia o risco
Gerenciar e implementar facilmente as mudanças com o InvGate Service Management. Nosso poderoso construtor de fluxo de trabalho e capacidades de automação simplificam a avaliação do impacto, risco e urgência das mudanças, priorizam e aprovam, e coordenam sua implementação, tudo de forma controlada e eficiente.
Plataforma de Gestão de Mudanças sem código

Boas Práticas Certificadas ITIL

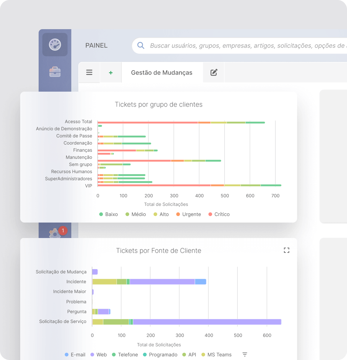
Análise de Gerenciamento de Mudanças
Assim como todos os módulos do InvGate Service Management, o Gerenciamento de Mudanças conta com umrelatórios e análisess que permite aos gerentes de mudanças e à alta administração compreenderem o desempenho do processo de mudanças, desde o registro da RFC até a aprovação. Essas funcionalidades também atendem às necessidades de governança relacionadas ao controle de mudanças, como trilhas de auditoria.

Descubra outras características do Service Management
Gestão de Ticket
Gestione seus incidentes
Funcionalidades IA
Melhorar a eficiência do suporte
Auto-serviço
Promova a autogestão
Fluxos de trabalho
Melhore a eficiência em IT
Agente Virtual de Serviço
Resolução de tickets conversacional
Análises
Analise seus esforços
Gestão do Conhecimento
Acumule e compartilhe conhecimentos
Gestão de mudanças
Melhor gestão de mudanças
Gestão de Problemas
Seja proativo
Automatização
Automatização
ITIL
Utilize as melhores práticas
SLAs
Priorize as operações de IT
Gamificação
Melhore a produtividade de sua equipe
Multi-Departamento
Extenda-se fora da IT

